Je systemen
praten niet.
Dezelfde gegevens drie keer overtypen. Een offerte die handmatig naar de boekhouding moet. Leads die binnenkomen in een mailbox en daar blijven liggen. Niet omdat iemand het vergeet, maar omdat niemand het zíet.
Je bent de vertaler
tussen je eigen systemen.
Je CRM weet niet wat je boekhouding doet. Je klanten hebben geen plek om zelf zaken te regelen. Je projectmanagement draait op een combinatie van Excel, e-mail en het geheugen van die ene collega die al tien jaar meedraait. En dus ben jij, of iemand in je team, de menselijke schakel die alles aan elkaar knoopt. Overtypen, doorgeven, controleren of het klopt. Werk dat niet moeilijk is, maar dat je langzaam leegtrekt. En dat foutgevoelig is op de momenten dat het ertoe doet. Het probleem is niet dat je te weinig tools hebt. Het probleem is dat je de juiste tools mist, en dat de tools die je hebt niet met elkaar praten.
We bouwen wat je
nodig hebt.
Soms is dat een app die een heel proces vervangt. Soms een portal waar je klanten inloggen, hun eigen zaken regelen, en jou alleen bellen als het écht nodig is. En soms is het een integratie die je bestaande systemen aan elkaar knoopt: van CRM naar boekhouding, van aanvraagformulier naar projectmanagement, van lead naar opvolging zonder dat iemand er aan hoeft te denken. Het resultaat is altijd hetzelfde: minder handwerk, minder fouten, en meer tijd voor het werk dat er echt toe doet.
Niet alles hoeft
geautomatiseerd.
Waar zit de pijn?
We beginnen bij de vraag: wat kost je tijd, geld, of energie? Mis je een app die een proces stroomlijnt? Een portal waar klanten zichzelf helpen? Of een koppeling tussen systemen die nu los van elkaar draaien?
De juiste oplossing
Soms is een slimme koppeling genoeg. Soms moet je een app bouwen die een heel werkproces vervangt. Soms is een klantportal het antwoord. En soms is de eerlijkste conclusie: dit systeem moet je vervangen.
Ruimte voor wat telt
We automatiseren niet om te automatiseren. We automatiseren zodat jij je kunt bezighouden met de dingen die echt een mens nodig hebben. Strategie. Klantcontact. Nadenken. De dingen waar je bedrijf van groeit.
Systemen die draaien.
Zonder dat je erbij hoeft te zijn.
Na implementatie werkt het. Stil, op de achtergrond. Je klanten regelen hun eigen zaken in het portal. Je app vervangt dat handmatige proces waar niemand zin in had. Je systemen praten met elkaar zonder dat iemand ertussen hoeft te zitten. En jij merkt het eigenlijk alleen doordat je opeens tijd overhebt. We monitoren, onderhouden en bouwen door. Zodat het systeem groeit met je bedrijf, in plaats van dat het een obstakel wordt.
Een paar
voorbeelden.
Rekentool
Vraag: Complexe financïele berekeningen werden via Excel aan klanten gepresenteerd. Onprofessioneel en foutgevoelig. Geleverd: Webapplicatie die de volledige rekenlogica overneemt, met een heldere interface die klanten zelf kunnen bedienen. Resultaat: Professionelere uitstraling, minder fouten, en adviseurs die hun tijd besteden aan advies in plaats van spreadsheets.
Leadgame met dashboard
Vraag: Leads verzamelen op een manier die opvalt en blijft hangen, in plaats van het zoveelste formulier. Geleverd: Interactieve game die bezoekers speels door vragen leidt en naam en e-mail ophaalt. Gekoppeld aan een dashboard voor directe opvolging. Resultaat: Hogere conversie, kwalitatievere leads, en een salesteam dat precies weet wie er warm is.
Dashboard op maat
Vraag: Geen zicht op hoe apps en tools presteren na oplevering. Data verspreid over verschillende systemen. Geleverd: Centraal dashboard aan de achterkant van alle tools die we bouwen. Realtime inzicht in gebruik, ontwikkeling en progressie. Resultaat: Beslissingen op basis van data, niet op onderbuikgevoel. En een klant die precies ziet wat zijn investering oplevert.
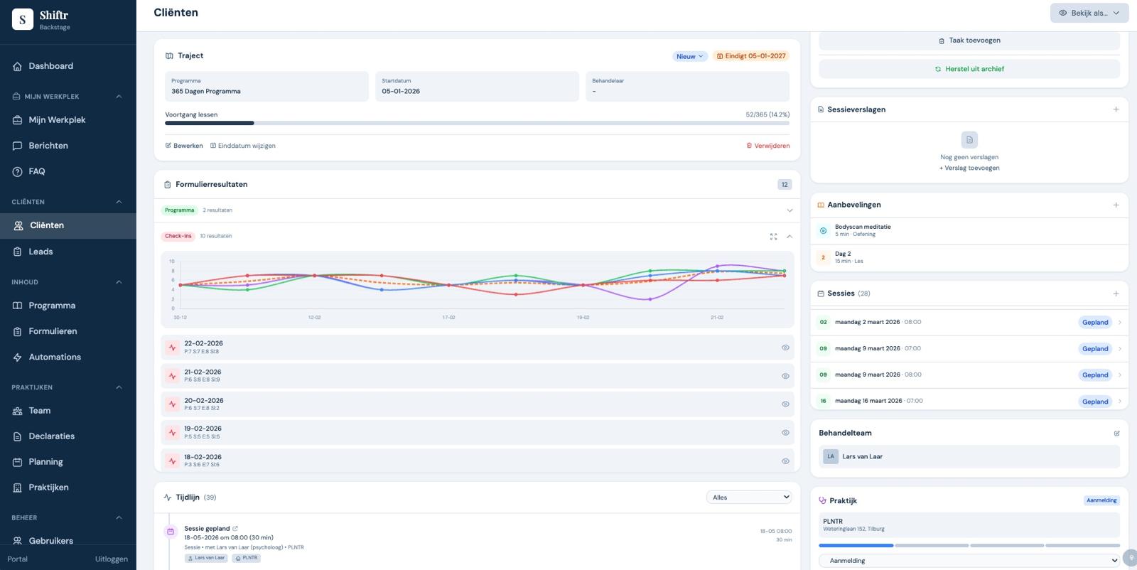
App voor zorgverlener
Vraag: Zorgverlener had geen manier om dagelijks contact te houden met cliënten tussen afspraken door. Voortgang was lastig bij te houden. Geleverd: App waarmee cliënten dagelijks inchecken. De zorgverlener volgt het proces realtime en kan direct bijsturen. Resultaat: Betere integratie van het zorgproces, sterkere band met de cliënt, en meetbare voortgang.
